A Shelly egy új napelemes platformot fejleszt a fotovoltaikus (PV) rendszerek felhasználói számára. A nemrégiben közzétett fórumbejegyzésébena vállalat bejelentette, hogy ügyfeleket keres az új megoldás bétateszteléséhez, mielőtt szélesebb körben bevezetnék.
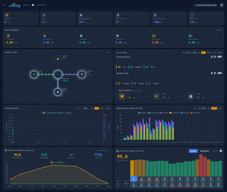
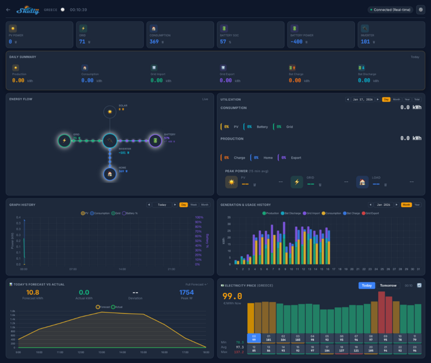
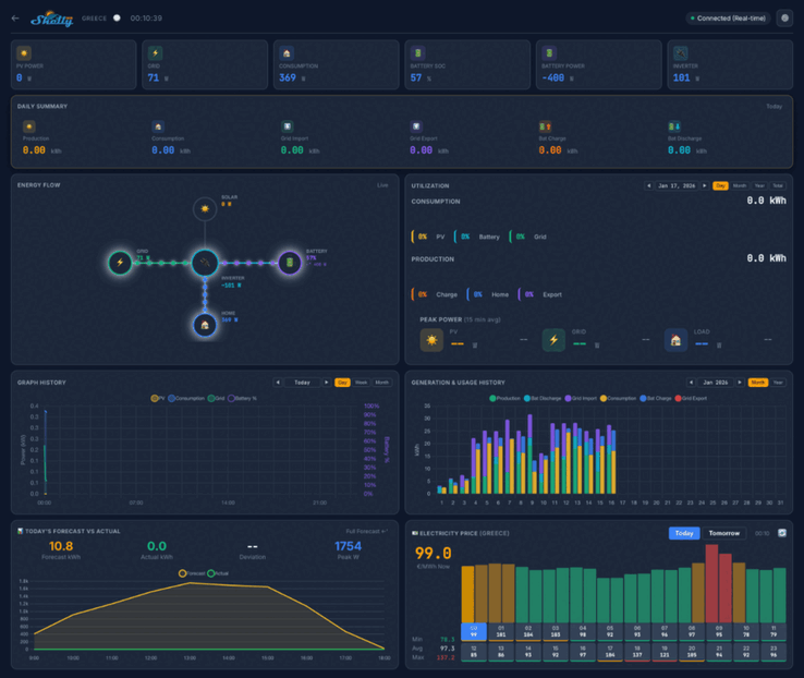
A Shelly Solar Platformról készült képernyőképek azt mutatják, hogy az otthoni műszerfal olyan kulcsfontosságú mérőszámokat fog mutatni, mint a PV teljesítmény, a fogyasztás és az akkumulátor teljesítménye. Többféle nézet lesz, köztük egy napi összefoglaló, egy energiaáramlási diagram és egy energiafogyasztási háttér. Ez alatt úgy tűnik, hogy egy sor grafikon és diagram kapcsolódik a múltbeli és előrejelzett mérőszámokhoz, valamint egy térkép mutatja az erőművek helyét.
A Shelly Solar Platform bétatesztjében 20 felhasználó vesz részt. Nekik legalább egy, legalább 10 kW-os PV-erőművel és legalább egy ModBus-kommunikációval rendelkező inverterrel kell rendelkezniük. Emellett a tesztelőknek legalább némi energiát vissza kell értékesíteniük a hálózatba, és az akkumulátorral ellátott rendszerek előnyben részesülnek.
A Shelly Solar Platform bétatesztjéhez való csatlakozásra a közösségi szálon történő válaszadással lehet jelentkezni; a szükséges információk részletei a oldalon találhatók az eredeti bejegyzésben. A sikeres pályázók egy Shelly Pro 3EM-et(jelenleg 128,99 $ az Amazonon) és egy ModBus kiegészítőt kapnak, valamint egy életre szóló ingyenes előfizetést a Shelly Solar Platformra. Az írás időpontjában ennek az előfizetésnek az árazását és a platform megjelenési dátumát még nem jelentették be.
Forrás(ok)
» A Top 10 multimédiás noteszgép - tesztek alapján
» A Top 10 játékos noteszgép
» A Top 10 belépő szintű üzleti noteszgép
» A Top 10 üzleti noteszgép
» A Top 10 notebook munkaállomása
» A Top 10 okostelefon - tesztek alapján
» A Top 10 táblagép
» A Top 10 Windows tabletje
» A Top 10 subnotebook - tesztek alapján
» A Top 10 300 euró alatti okostelefonja
» A Top 10 120 euró alatti okostelefonja
» A Top 10 phabletje (>5.5-inch)
» A Top 10 noteszgép 500 EUR (~160.000 HUF) alatt
» A Top 10 "pehelysúlyú" gaming notebookja














